Digital.ai Release & Deploy Product Broadcast

Watch Silvia Davis, Sr. Product Marketing Manager review the top five new capabilities and offerings now available with the Banff release.

Including:

  1. New release train controls in the delivery process
  2. Integration with Argo Rollouts
  3. Real-time application deployment status from different sources
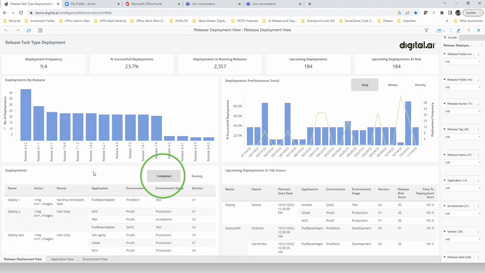
  4. A new deployment dashboard added to the Release analytical lens
  5. Integration to Podman
 

Watch short demo videos for the following new capabilities:

Argo Rollouts Integration
Podman Integration
Real-Time Application Deployment Status
Intelligence Deploy Lens
Delivery Patterns to Manage Release Trains